18427233524
您现在的位置: 解决方案
1,3-丙烷磺内酯(1,3-PS)生产解决方案

A.工艺流程:

   1,3--丙烷磺内酯是一种重要的有机磺化试剂,广泛应用于医药、农药及高分子材料的合成中。其生产过程主要涉及环氧化、磺化开环、脱水环化和纯化精制等步骤。

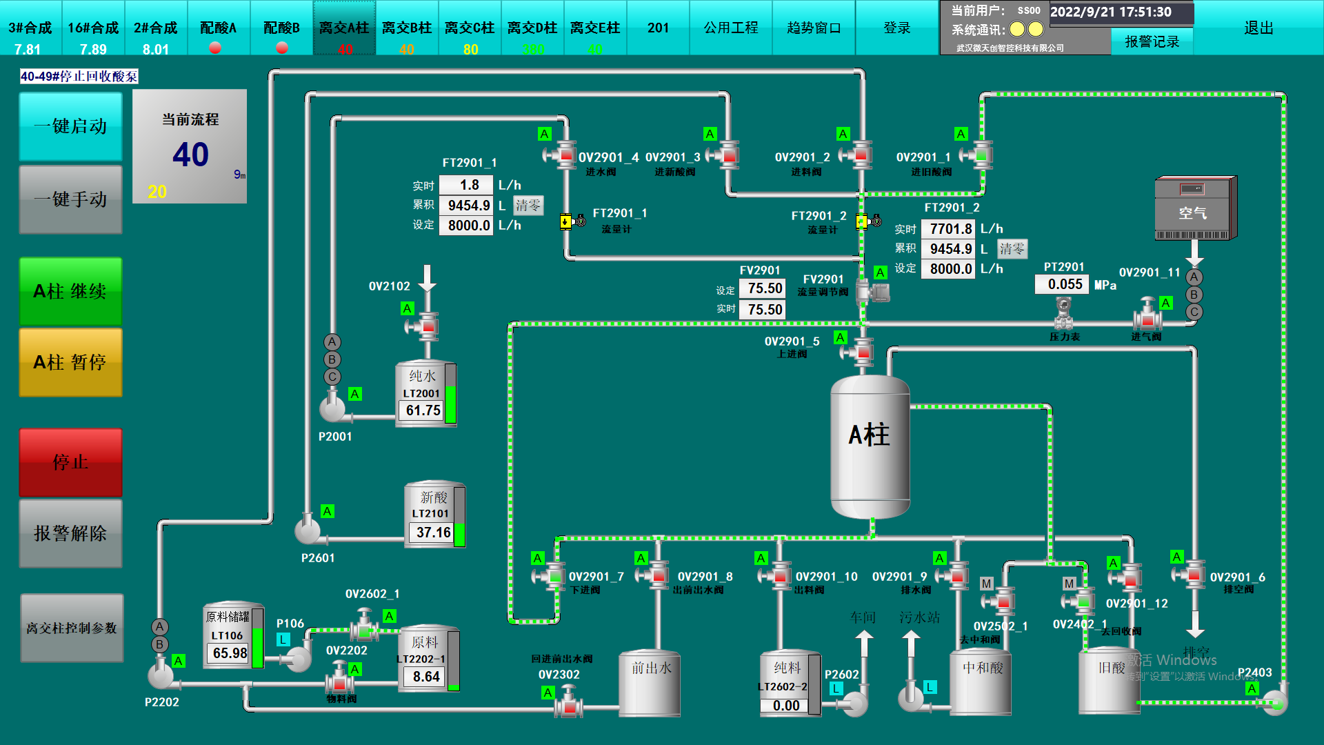
B.系统设计:

image14.png 

1,3--丙烷磺内酯生产控制系统由基本过程控制系统和安全仪表系统(SIS)组成,基本过程控制系统负责生产时流程控制,安全仪表系统(SIS)负运行安全保护。

C.控制策略:

image15.jpeg 

image16.png 

①.原料准备:丙烯(C₃H₆):石油裂解或催化裂化产物,需纯化至聚合级(纯度>99.5%)。氧化剂:过氧化氢(H₂O₂)或有机过氧化物(如过氧乙酸)磺化剂:亚硫酸氢钠(NaHSO₃)或二氧化硫(SO₂)。

②.环氧化反应:丙烯 → 环氧丙烷(C₃H₆O)催化剂:钛硅分子筛(TS-1),在甲醇/水混合溶剂中反应。 控制条件:温度:60–80℃ ;压力:0.5–3.0 MPa ;H₂O₂:C₃H₆摩尔比 ≈ 1:1.5–2.0  

③.磺化开环:环氧丙烷 → 3-羟基丙磺酸钠,控制条件:水溶液体系,pH 7–9(碱性缓冲);温度:80–100℃,反应时间2–4小时。关键控制:避免酸性条件导致聚醚副产物。

④.脱水环化:3-羟基丙磺酸 → 丙磺酸内酯(C₃H₆SO₃),控制条件:1. 酸化:用盐酸或硫酸将3-羟基丙磺酸钠转化为游离酸。 2. 脱水:在惰性溶剂(如甲苯)中加热至120–150℃,分子内脱水成环。副反应抑制:添加阻聚剂(如对苯二酚)防止聚合。

⑤.纯化精制:蒸馏:减压蒸馏分离丙磺酸内酯(沸点:120–125℃/10 mmHg)。结晶:低温重结晶获得高纯度产品(>99%)。

⑥.安全仪表系统(SIS):安全仪表系统主要用作危险状态下,紧急关断阀门,防止事故发生。

image17.jpeg 

系统主要功能如下:

>显示动态工艺流程

>报警显示、报警管理以及事件 的查询、打印

>监控各种工艺设备的运行状态

>数据上传主调度控制中心

>硬件自检、容错功能

>通道间故障检测、过压保护

>SE 记录功能

>下达调度和操作命令

>发布 ESD 命令

>控制权限的确定


D.项目案例

武汉松石科技股份有限公司(简称松石科技)生产车间改造项目。基于安全生产、提质增效的考虑,武汉松石科技股份有限公司委托我司对其生产车间进行自动化改造。以往的化工生产工艺主要由人力来控制生产中原料流量等关键工艺参数,安全基础薄弱、生产连续性不高。经自动化改造后,实现了企业自动化生产,进一步提升了生产连续性,降低了员工的劳动强度,减少了生产设备故障率,保证了装置安全、稳定、高效运行。


image18.jpeg