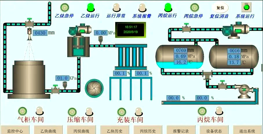
集散控制系统 (DCS)
集散控制系统 (DCS) 具备高可靠性和稳定性,支持灵活配置和扩展,具有强大的数据处理能力,提供友好的用户界面。DCS系统用于对工业过程中的分布式设备进行控制和管理。DCS系统通常由分布式控制器、输入/输出模块、通信网络和人机界面等组成。它可以实现对多个设备的集中控制和监控,提高生产效率和安全性。DCS系统通常用于工业生产过程中的连续控制,如化工厂、电力厂等。


- 上一条: 调试服务
- 下一条: 离散自动化系统 (SCADA/PLC)


咨询热线:
邮箱:18427233524@163.com
地址:武汉市洪山区书城路窝牛创意大厦1208